大数据督查平台
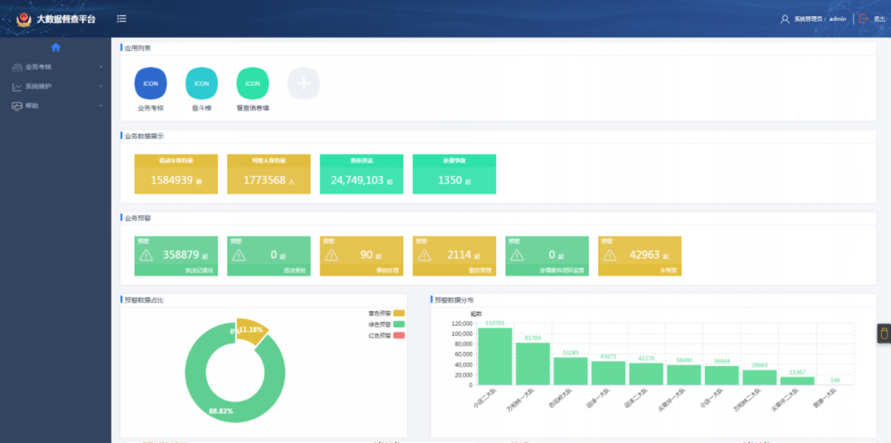
- 应用大数据手艺集成执勤、执法相关各系统结构化、非结构化数据,,,,,,,完成响应积分盘算、执法监视预警等;;;;;;
- 通过个体民警执勤执法内容的剖析及可视化展示,,,,,,,民警之间、中队之间的横向较量,,,,,,,引发事情自动性和起劲性;;;;;;
- 推送案例剖析、执法指导意见,,,,,,,组织开展执法讨论等,,,,,,,推进规范执法;;;;;;
- 推送执法监视和执法预警等信息、资料,,,,,,,预防和消除执法中保存的危害隐患;;;;;;
- 通过系统开展执勤执法内容自学和测评,,,,,,,提高民警执法素养和规范执法能力;;;;;;
- 应用移动APP手艺,,,,,,,使民警充分使用碎片化时间举行规范学习、执法预警吸收反响、执法动态宣布、评议、互动,,,,,,,增进团队协助和自身自豪感、认同感。。。。
扫一扫关注
版权所有:2019?尊龙凯时 工信部备案:鲁ICP备09096067号
鲁公网安备:37069302000219号?











